系统介绍
“小白源码站”是一个资料分享平台,专为开发者和内容创作者打造。项目后端基于 Spring Boot + MyBatis 构建,采用 Spring Security 与 JWT 实现安全认证;前端使用 Vue 框架,界面简洁、交互流畅。系统支持富文本与 Markdown 双模式内容编辑,集成微信登录与传统账号密码双登录方式,并打通支付宝与微信支付,实现完整的在线交易闭环。
平台核心功能包括:用户分销体系(分享即赚佣金)、灵活的商品管理(支持属性、有效期、自定义上架)、购物车机制,以及订单支付成功后自动通过邮箱发送下载链接或激活码,彻底解放人工发货。项目环境基于 Java 21 + MySQL 8 + Redis,配合 IDEA 2024 与 WebStorm 2020 开发,同时提供服务器一键部署脚本,即使是技术新手也能快速上线运营。
技术选型
后端:SpringBoot+Mybatis+SpringSecurity+jwt
前端:Vue+Vuex+axios+富文本插件+markdown插件
环境:java21+MySQL8+Redis+Idea2024+Webstorm2020
功能介绍
集成富文本、markdown编辑器 集成微信登陆,同时兼容用户名密码登录。 集成支付宝支付、微信支付等高级功能。 实现分销功能,用户分享可赚取佣金。 支持购物车、商品属性、商品期限等功能,管理员可自定义上架商品。 商品下单后邮箱自动发货,无需手动发送安装包。 服务器一键部署,小白也能上线。
功能展示
在线地址:https://ymz.xbjava.com
前端
用户登录(管理员开通账密登录,关闭后只展示微信登录)

微信扫码登录

注册

首页

资源列表页

资源详情页

个人中心

资源下单-收银台

信息确认

微信支付

支付宝支付

发货信息
资源信息在附件中

管理端
登录

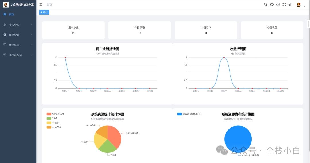
首页

个人中心-我的收益

个人中心-结算单

角色管理

代码管理

新增代码

订单管理

分类管理

轮播图管理

关于系统

交易规则

含部署文档一份

源码获取
本文链接:https://www.jingber.cn/post/3894.html 转载需授权!

微信扫一扫,打赏作者吧~